Software
RiskSpectrum PSAIS
Visualize and summarize your PSA results in one place
RiskSpectrum PSAIS (InformationSystem) is a tool for presenting an overview of results from one or several PSA models. It offers an intuitive interface providing PSA insights at a glanse in tables and diagrams.
Results from combinations of different plant operating modes, initiating events leading to different consequences are summarized in dashboards.
You can also use the tool to get insights into component and system importance by such as Fractional Contribution (FC/FV), Risk Increase (RIF/RAW) and Birnbaum importance.
In addition, you can visualize the cumulative risk impact when a component is out of service
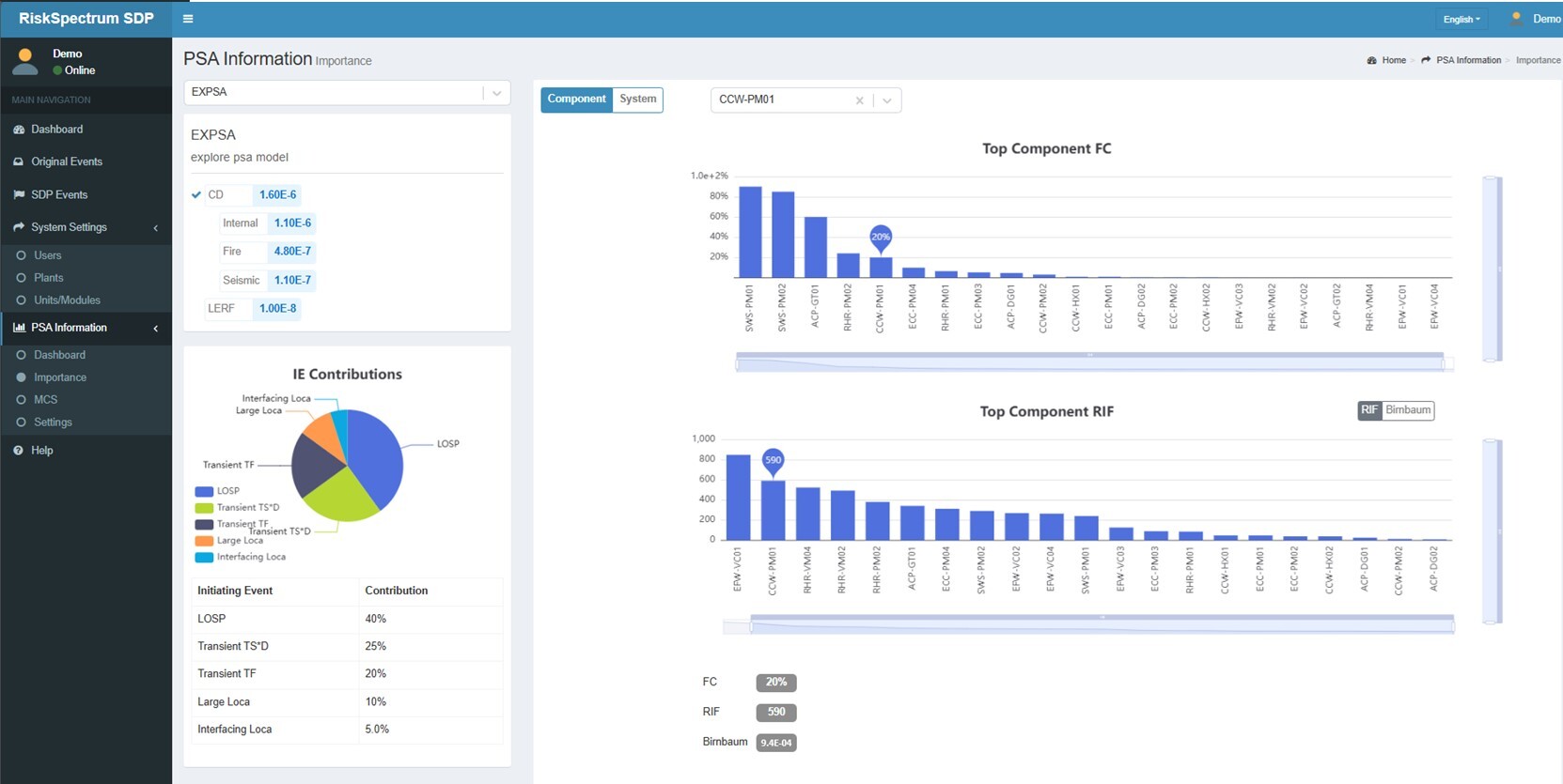
Software In Action
The image on the right displays a pie chart showing the break-down of the initiating events and their contributions to the consequence CD.
The bar charts show the importance measures Fractional Contribution (FC) and Risk Increase Factor (RIF) for components.

Three PSA models consequence results are here displayed in bar charts broken-down into Internal events, Fire and Seismic events.


